การเรียนรู้ PMS-99

คู่มือเรียนรู้ด้วยตนเอง

สถาปัตยกรรมของ PMS-99 ผ่านการทวนสอบตาม OWASP ASVS Level 1 baseline สำหรับการควบคุมความปลอดภัยหลักของแอปพลิเคชัน

0. Product Overview Deck

สรุปภาพรวม PMS-99 แบบรวดเร็วสำหรับผู้เยี่ยมชมใหม่ หากต้องการดาวน์โหลดไฟล์เต็มสามารถกดปุ่มด้านล่างได้ทันที

1. การเลือกแพ็กเกจ

PMS-99 มี 2 แนวคิดหลักคือ Tenant และ Organization โดย Tenant คือพื้นที่ทำงานของทีม PM หนึ่งทีม ส่วน Organization คือศูนย์กลางที่ดูแลหลาย Tenant ได้ในที่เดียว

  • Free Trial: เหมาะสำหรับทดลองใช้งานก่อนตัดสินใจ
  • Standard: สำหรับทีมเดี่ยวที่ต้องการใช้งานจริงครบทุกวัน
  • Organization: สำหรับบริหารหลาย Tenant ภายใต้เจ้าขององค์กร
  • Enterprise: สำหรับองค์กรที่ต้องการปรับแต่งกระบวนการ, เชื่อมต่อระบบภายใน (เช่น ERP/CRM), ทำ SIEM integration และวางแผนความพร้อมด้าน SOC 2

หมายเหตุสำหรับ Enterprise: โดยทั่วไปจะเริ่มจากการส่งความต้องการ (Discuss Requirements) เพื่อให้ทีมงานออกแบบสโคปและแนวทางติดตั้งที่เหมาะสม ก่อนเข้าสู่ขั้นตอนออนบอร์ดจริง

ลำดับการสมัครที่ควรอธิบายพร้อมภาพ: เลือกแพ็กเกจ → เลือกวิธีสมัคร (Google/Microsoft/Password) → ยืนยันและสร้าง workspace → เข้าสู่ระบบครั้งแรก → หน้า dashboard

ภาพประกอบขั้นตอน Package Selection

หน้าการ์ดแพ็กเกจ
สมัครทีมแบบ Free Trial
สมัครทีมแบบ Standard
สร้างกลุ่มแบบ Organization
หน้าเข้าสู่ระบบ
หน้า Tenant Dashboard

2. ทำให้เข้าใช้งานครั้งถัดไปง่ายขึ้น

ช่วยให้ผู้ใช้งานเปิด PMS-99 ได้เร็วขึ้นในครั้งถัดไป:

  • Android Chrome: เปิด PMS-99 → เมนูเบราว์เซอร์ → Add to Home Screen
  • Edge Mobile / Safari iOS: ใช้เมนูแชร์เพื่อเพิ่มทางลัดหรือเว็บแอปบนหน้าโฮม
  • PC/Laptop Chrome: จุดสามจุด → Cast, Save and Share → Install page as app (หรือ Create shortcut)

ภาพประกอบขั้นตอนการเข้าใช้งานครั้งถัดไป

Chrome Settings บนมือถือ
ขั้นตอน Add to Home
ติดตั้งเป็นแอป (Install app)
Add to Home Screen
ไอคอนถูกเพิ่มบนหน้าโฮมแล้ว
Chrome Desktop ติดตั้งหรือสร้างช็อตคัต

2.1 Personalization

Personalization ช่วยให้ผู้ใช้ปรับประสบการณ์การใช้งานให้เหมาะกับบริบทการทำงาน ทั้งด้านธีม สี และภาษา เพื่อให้อ่านง่ายและใช้งานต่อเนื่องได้ทั้งกลางวันและกลางคืน

  • Theme mode: ผู้ใช้สามารถสลับโหมดปกติ (Normal) และโหมดมืด (Dark) ได้ตามความต้องการ
  • Public page auto theme: หน้า Public จะปรับเป็นโหมดปกติในช่วงกลางวัน และโหมดมืดในช่วงกลางคืนแบบอัตโนมัติ เพื่อช่วยเรื่องความสบายตา
  • Theme color: รองรับการตั้งค่าสีธีมให้สอดคล้องกับสไตล์ของทีมและแบรนด์ที่ใช้งาน
  • Language support: รองรับทั้งภาษาไทยและภาษาอังกฤษ และสามารถสลับภาษาได้รวดเร็ว

ภาพประกอบ Personalization

โหมดปกติ (Normal Mode)
โหมดมืด (Dark Mode)
การเปลี่ยนสีธีม
การสลับภาษาไทย / อังกฤษ

3. กระบวนการออนบอร์ด

อธิบายออนบอร์ดแยกตามบทบาท เพื่อให้แต่ละคนรู้ว่าต้องทำอะไรหลังเข้าสู่ระบบครั้งแรก

  • PM: ตั้งค่า Master Data, สร้างโครงการ/โอกาสแรก, จัดทีม และเริ่มปฏิบัติการ
  • LEAD: ติดตามงานที่ได้รับมอบหมาย, standup และ todos
  • USER: จัดการงานของตนเองและอัปเดตความคืบหน้า
  • SALES: บริหาร pipeline และสถานะดีลเพื่อการคาดการณ์
  • INVENTORY: รับเข้า/เบิก/โอน และควบคุมความถูกต้องสต็อก
  • ORGANIZATION OWNER: ดูแล tenant, consolidation, การเชิญ และบิลลิ่งองค์กร

ภาพประกอบ Onboard Process

Onboard Process: PM
Onboard Process: LEAD
Onboard Process: USER
Onboard Process: SALES
Onboard Process: INVENTORY

4. Tenant สำหรับ Project Manager

หลัง PM เข้าระบบ ให้อธิบายการ์ดบน dashboard และสิ่งที่เห็นเมื่อดับเบิลคลิกแต่ละการ์ด: Sales Revenue This Year, Budget and Remaining this year, Cash Flow This Year, Inventory Valuation

ภาพประกอบ Tenant PM Dashboard และ Report Cards

หน้า Tenant PM Dashboard
รายงาน Sales Revenue This Year
รายงาน Budget and Remaining This Year
รายงาน Cash Flow This Year

4.1 ข้อมูลหลัก

Master Data คือฐานการทำงานมาตรฐานสำหรับทีม PM เพื่อให้การวางแผน การคำนวณต้นทุน และการดำเนินงานในแต่ละโครงการมีความสอดคล้องและตรวจสอบได้

  • User Management: ผู้จัดการโครงการสามารถเพิ่มสมาชิกทีมตามบทบาทที่เหมาะสม สร้างลิงก์เชิญให้ผู้ใช้ตั้งรหัสผ่านเอง และบริหารสิทธิ์ได้ครบถ้วน เช่น รีเซ็ตรหัสผ่าน เปลี่ยนบทบาท สร้างลิงก์ใหม่ หรือลบบัญชีที่ไม่จำเป็น ซึ่งช่วยเพิ่มความปลอดภัยและควบคุมการเข้าถึงได้ชัดเจน
  • Position: กำหนดเป้าหมาย utilization และอัตราค่าแรงต่อชั่วโมงสำหรับแต่ละบทบาท เพื่อช่วยคำนวณต้นทุนเฉลี่ย ประเมินส่วนต่างกำไร และรองรับการวางแผนทรัพยากร/งบประมาณได้แม่นยำขึ้น
  • Framework: ตั้งค่า framework ที่ทีมต้องการใช้ในโครงการ เพื่อให้ระบบช่วยสร้างงานมาตรฐานอัตโนมัติระหว่างการวางแผนปฏิบัติการ ลดเวลาเตรียมงานและคงคุณภาพการส่งมอบ
  • Expense Types: กำหนดหมวดค่าใช้จ่ายที่ต้องการเพื่อแยกแผนค่าใช้จ่ายและค่าใช้จ่ายจริงอย่างเป็นระบบ ช่วยให้ติดตามงบ วิเคราะห์ความคลาดเคลื่อน และปรับปรุงการคุมต้นทุนได้ดีขึ้น

ลำดับแนะนำในการตั้งค่า: User Management → Position → Framework → Expense Types

ภาพประกอบเมนู Master Data และลำดับแนะนำในการตั้งค่า

User Management
Position
Framework
Expense Types

4.2 โอกาส

Opportunities เป็นพื้นที่ที่ Project Manager และ Sales ทำงานร่วมกันเพื่อขับเคลื่อนยอดขาย ตั้งแต่การจัดการ pipeline รายวันไปจนถึงการวิเคราะห์ผลชนะ/แพ้ (Win/Lost) เพื่อยกระดับการตัดสินใจเชิงกลยุทธ์ของทีม

  • Opportunities: จัดการ pipeline ตั้งแต่บอร์ด/สเตจ ไปจนถึงรายละเอียดโอกาสขาย พร้อมมอบหมายผู้รับผิดชอบในแต่ละบอร์ดเพื่อให้เกิดความรับผิดชอบและการอัปเดตอย่างต่อเนื่อง
  • TOR Analyzer: ฟีเจอร์ AI ที่ช่วยสรุปสาระสำคัญของ TOR ตรวจสอบความสอดคล้องระหว่างทรัพยากรที่มีอยู่กับความต้องการงาน วิเคราะห์ช่องว่างทรัพยากร ระบุความเสี่ยง และเสนอแนวทางลดความเสี่ยง
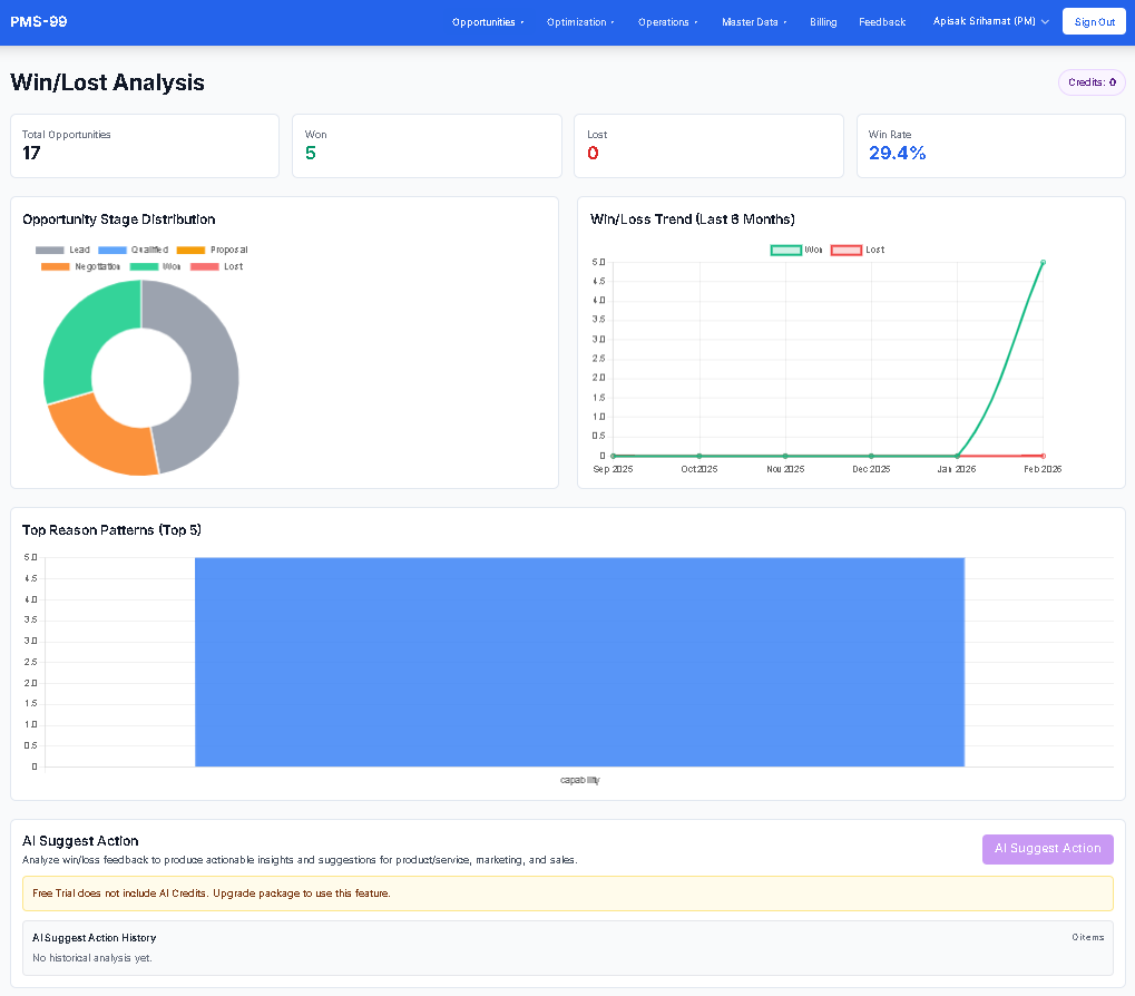
  • Win/Lost Analysis + AI Suggest Action + AI Suggestion to close this deal: วิเคราะห์แพทเทิร์นของดีลที่ชนะ/แพ้ อัตราชนะ และเหตุผลสำคัญ พร้อมข้อเสนอแนะจาก AI สำหรับ Product/Service, Marketing และ Sales รวมถึงคำแนะนำรายสเตจเพื่อช่วยปิดดีล โดยรองรับการบันทึกประวัติเพื่อย้อนกลับมาทบทวนได้
  • Event Planner: เครื่องมือสำหรับวางแผนกิจกรรมการตลาดที่สนับสนุนการสร้างโอกาสใหม่และการติดตามผลลัพธ์ของแคมเปญ
  • Budget Planning: เครื่องมือวิเคราะห์ความเป็นไปได้ของงานโดยอิงกำลังคนและปัจจัยต้นทุน พร้อมปรับสมมติฐานด้วย RR% เพื่อประเมินความคุ้มค่าและความสามารถในการทำกำไรได้แม่นยำขึ้น

ประโยชน์เพิ่มเติม: ทีมเห็นสถานะ pipeline แบบเรียลไทม์ เข้าใจปัจจัยที่ทำให้ชนะ/แพ้มากขึ้น และใช้ AI เพื่อกำหนดแผนปรับปรุงเชิงรุกได้แม่นยำขึ้น พร้อมทบทวนข้อเสนอแนะย้อนหลังได้

ภาพประกอบ Opportunities, TOR Analyzer, Win/Lost Analysis, Event Planner และ Budget Planning

Opportunities: Kanban Board
Opportunities: Edit Board
Opportunities: Add Board
Opportunities: New Opportunity Detail
TOR Analyzer
Win/Lost Analysis
Event Planner
Budget Planning

4.3 การเพิ่มประสิทธิภาพ

Optimization เป็นชุดเครื่องมือหลักที่ช่วย Project Manager เชื่อมข้อมูลโครงการ ทรัพยากร งบประมาณ และแผนเวลาเข้าด้วยกัน เพื่อวางแผนที่แม่นยำและตัดสินใจได้เร็วขึ้น

  • Project: Project Manager สามารถเพิ่ม/แก้ไขโครงการ พร้อมกำหนดราคาขาย งบตั้งต้น แผนค่าใช้จ่าย และแผนจัดสรรทรัพยากร โดยระบบรองรับการอัปเดตผลการใช้ทรัพยากรจริงและค่าใช้จ่ายจริงเพื่อคำนวณงบคงเหลือแบบต่อเนื่อง
  • Project Controls (RR%, Priority, Write-on/Write-off): RR% ใช้กำหนดสัดส่วนการลงแรงที่คาดหวังต่อทรัพยากร, Priority ช่วยให้ระบบจัดสรรอัตโนมัติตามความสำคัญ, และธง Write-on/Write-off ช่วยควบคุมเงื่อนไขการจัดสรรเมื่อโครงการต้องการจำกัดหรือยอมรับการใช้งบเกินแผน
  • Resource: PM สามารถอัปเดตตำแหน่งของทรัพยากรตาม Master Data เพื่อใช้ตรรกะการจัดสรรได้ถูกต้อง รวมถึงข้อมูลทักษะ การศึกษา และประสบการณ์ที่ช่วยให้ TOR Analyzer จับคู่กับข้อกำหนด TOR ได้แม่นยำขึ้น โดยอัตราค่าแรงต่อชั่วโมงและ target utilization จะอ้างอิงตามตำแหน่งที่เลือก
  • Allocation: รองรับการจัดสรรหลายรูปแบบทั้งแบบ Manual และแบบ Optimization อัตโนมัติ พร้อมมุมมอง All Allocations และสรุปรายเดือนทั้งตาม Resource และตาม Project เพื่อยืนยันว่าแผนสอดคล้องกับเงื่อนไขที่ต้องการ
  • Expense: PM สามารถเพิ่ม/แก้ไขรายการค่าใช้จ่ายเพื่อให้สอดคล้องกับทั้งแผนและการใช้งานจริง ช่วยให้การติดตามงบและการวิเคราะห์ความคลาดเคลื่อนทำได้ชัดเจน
  • Gantt Chart: ใช้ทบทวนผลการจัดสรรทรัพยากรได้ทั้งมุมมอง Project และ Resource เพื่อประเมินโหลดงาน ความเสี่ยงคอขวด และผลกระทบต่อกำหนดส่ง
  • Holiday & Leave: ใช้จัดการและแสดงวันหยุดบริษัท รวมถึงการลาของทรัพยากร เพื่อให้แผนการจัดสรรสะท้อนความพร้อมทำงานจริง
  • Availability: ใช้ตรวจสอบความพร้อมของทรัพยากรรายบุคคลก่อนมอบหมายงาน เพื่อลดการชนตารางและเพิ่มความเชื่อมั่นของแผนส่งมอบ

ประโยชน์เพิ่มเติม: เมื่อใช้โมดูล Optimization อย่างครบถ้วน ทีมจะลดการจัดสรรซ้ำซ้อน ควบคุมต้นทุนได้เร็วขึ้น และยกระดับความแม่นยำของแผนจากก่อนขายไปสู่การส่งมอบจริง

ภาพประกอบการใช้งาน Projects, Resources, Allocations, Expense, Gantt และ Availability

Project
Resources
All Allocations
Optimization Allocation
Optimization Allocation Hours
Add Allocation
Optimization Suggestions
Monthly Summary by Resource
Monthly Summary by Project
Expense
Add Expense
Gantt Chart: Project View
Gantt Chart: Resource View
Resource Availability

4.4 การปฏิบัติงาน

Operations คือศูนย์กลางการปฏิบัติงานรายวันของทีม ที่ช่วยให้ Project Manager และทีมงานติดตามงาน สื่อสารสถานะ และแก้ปัญหาได้อย่างเป็นระบบ

  • Standup Meeting: ใช้สำหรับประชุมทีมออนไลน์เพื่อติดตามงานที่ทำเสร็จ งานที่กำลังทำ และอุปสรรคที่ต้องการคำแนะนำจาก PM พร้อมรองรับการประกาศแจ้งเตือนสำคัญให้ทั้งทีมรับทราบในจังหวะเดียวกัน
  • My Todos: เป็นระบบบันทึกงานประจำวันของสมาชิกทุกคน โดย PM สามารถสร้างงานจากแผนโครงการและมอบหมายผู้รับผิดชอบได้ทันที ผู้รับมอบหมายจะเห็นงานอัตโนมัติ และยังสามารถสร้างงานส่วนตัวหรือ subtask เพื่อบริหารงานของตนเองได้
  • Plan: PM สามารถวางแผนกิจกรรมเชิงรายละเอียดและมอบหมายงานให้ทีม พร้อมเปิดแผนเดียวกันใน Standup เพื่อให้ทุกคนทำงานบนข้อมูลชุดเดียวกัน
  • Certificates: ช่วยติดตามแผนและสถานะใบรับรอง (เช่น รอบปีหรือรายไตรมาส) พร้อมสัญญาณเตือนสีแดงสำหรับรายการใกล้หมดอายุ เพื่อลดความเสี่ยงจากการลืมต่ออายุใบรับรองสำคัญ
  • Collecting: แม้ผู้ติดตามการชำระเงินจริงอาจเป็นบัญชีหรือการเงิน แต่ PM สามารถเริ่มกระบวนการเก็บเงินได้ทันทีเมื่องานพร้อมส่งมอบ และใช้ข้อมูลลูกค้าเพื่อเร่งรอบการชำระเงินเมื่อจำเป็น
  • Inventory: รองรับการติดตามอุปกรณ์/สินค้าเพื่อใช้งานหรือส่งมอบลูกค้า ทั้งจากการซื้อโดยตรงและการโอน พร้อมสถานะรับเข้า-เบิกออกเพื่อควบคุมความถูกต้องและการตรวจสอบย้อนหลัง
  • Risk: รองรับการลงทะเบียนความเสี่ยงรายโครงการ พร้อม AI Risk Suggestion เพื่อช่วยวิเคราะห์ความเสี่ยงและแนะนำแนวทาง mitigation ที่เหมาะสมกับบริบทของแต่ละโครงการ
  • Areas of Improvement: ช่วยติดตามประเด็นพัฒนาของทีมแบบต่อเนื่อง (รวมมุมมอง 360 องศา) เพื่อยกระดับคุณภาพการให้บริการลูกค้า และสนับสนุนการพัฒนาทั้งทีมรวมถึง PM เอง

ตัวอย่างลำดับการทำงานรายวัน: Standup → ตรวจ My Todos → ปรับ Plan/มอบหมายงาน → ตรวจ Certificates/Collecting/Inventory → ทบทวน Areas of Improvement

ประโยชน์เพิ่มเติม: Operations ช่วยลดช่องว่างการสื่อสาร เพิ่มความชัดเจนของความรับผิดชอบ และทำให้ทีมตอบสนองปัญหาหน้างานได้เร็วขึ้น

ภาพประกอบเมนูย่อย Operations และตัวอย่าง workflow การทำงานรายวัน

Standup: Table View
Standup: Kanban View
Standup Notifications
PM Notifications
My Todos: Table View
My Todos: Kanban View
Plan: Project Task Planning
Certificates
Collecting
Inventory
Areas of Improvement

4.5 การเรียกเก็บเงิน

Billing ช่วยให้ Project Manager บริหารแผนใช้งาน ค่าใช้จ่าย และความพร้อมในการขยายทีมได้อย่างชัดเจนในหน้าเดียว

  • ตรวจสอบแผนปัจจุบัน วันที่เรียกเก็บครั้งถัดไป และเส้นทางอัปเกรดจาก Trial ไป Standard ได้อย่างโปร่งใส
  • ติดตามยอดคงเหลือ AI Credits และประวัติรายการใช้งาน/เติมเครดิต เพื่อควบคุมต้นทุนการใช้งาน AI ให้เหมาะกับงานจริง
  • AI Credits: 1 เครดิต = 1 บาท — ใช้สำหรับ TOR Analyzer, AI Suggest Action, AI Suggestion to close this deal, AI Risk Suggestion และ My AI Assistant (ถาม-ตอบจากข้อมูลภายใน Tenant) Free Trial ไม่รวม AI Credits
  • AI Storage: พื้นที่จัดเก็บเอกสารความรู้ภายใน Tenant สำหรับ My AI Assistant — Standard รวม 50 MB, Organization รวม 250 MB (Free Trial ไม่รวม AI Storage) สามารถซื้อเพิ่มเติมได้ในหน้า Billing
  • ดูประวัติการชำระเงินและใบแจ้งหนี้ย้อนหลังเพื่อรองรับการตรวจสอบภายในและการวางแผนงบประมาณรอบถัดไป
  • ประเมินการขยายจากทีมเดี่ยวไปสู่ Organization หรือเข้าร่วม Organization ที่มีอยู่ เพื่อรองรับการเติบโตอย่างมีโครงสร้าง

ประโยชน์เพิ่มเติม: ทีมจะคาดการณ์ค่าใช้จ่ายได้แม่นยำขึ้น ลดความเสี่ยงการขาดเครดิตระหว่างใช้งาน และตัดสินใจขยายระบบได้เร็วจากข้อมูลที่ครบถ้วน

ภาพประกอบ Billing: แผนใช้งาน, AI Credits, การขยายทีม และประวัติการชำระเงิน

Billing: Plan และ AI Credits
Billing: Scale และ Payment History

4.6 ฟีเจอร์ AI

AI Features คือชุดความสามารถ AI ที่ฝังอยู่ในหลายเมนูของ PMS-99 เพื่อช่วยให้ทีมทำงานได้เร็วขึ้น ตัดสินใจได้ดีขึ้น และลดงานซ้ำในทุกช่วงของการส่งมอบ

  • TOR Analyzer (Opportunities): วิเคราะห์เอกสาร TOR และสรุปประเด็นสำคัญเพื่อช่วยเตรียมข้อเสนอและการประเมินงานได้รวดเร็วขึ้น
  • TOR Creation (Opportunities): สร้างเอกสาร TOR จากข้อมูลการขายและข้อกำหนดโครงการ ทำให้การเตรียมเอกสารข้อเสนอทำได้เร็วขึ้นและสอดคล้องกับมาตรฐาน
  • Win/Lost Analysis + AI Suggest Action + AI Suggestion to close this deal (Opportunities): วิเคราะห์แพทเทิร์นของดีลที่ชนะ/แพ้ อัตราชนะ และเหตุผลสำคัญ พร้อมข้อเสนอแนะจาก AI สำหรับ Product/Service, Marketing และ Sales รวมถึงคำแนะนำรายสเตจเพื่อช่วยปิดดีล โดยรองรับการบันทึกประวัติเพื่อย้อนกลับมาทบทวนได้
  • AI Suggestions (Optimization): แนะนำแนวทางจัดสรรทรัพยากรและชั่วโมงงานให้เหมาะสมมากขึ้นตามบริบทโครงการ
  • AI Risk Suggestion (Operations > Risk): ช่วยวิเคราะห์ความเสี่ยงและเสนอแนวทาง mitigation เพื่อป้องกันปัญหาก่อนกระทบแผนหลัก
  • Add Todo by AI (Operations > My Todos): AI วิเคราะห์งานที่ได้รับมอบหมายของคุณและแนะนำ Todo ที่มีรายละเอียดที่เหมาะสม (ชื่องาน ลำดับความสำคัญ วันที่กำหนด) เพื่อให้คุณสร้างรายการงานส่วนตัวได้อย่างรวดเร็ว

แนวทางใช้งานที่แนะนำ: เริ่มจาก AI เพื่อร่างแนวทางและรายการเริ่มต้น แล้วให้ PM/ทีมทบทวน ปรับรายละเอียด และยืนยันผลลัพธ์ก่อนใช้งานจริงทุกครั้ง

🤖 ฟีเจอร์ Add Todo by AI - สร้าง Todo จากงานที่ได้รับมอบหมาย

ถ้าคุณได้รับมอบหมายหลายงานจากผู้บริหาร แต่ยังไม่ได้สร้าง Todo ในส่วน My Todos ให้ใช้ Add Todo by AI เพื่อให้ AI วิเคราะห์และแนะนำ Todo ที่มีรายละเอียดพร้อมใช้

  • วิธีใช้: ไปที่ Operations > My Todos และคลิกปุ่ม Add Todo by AI ที่ด้านบนขวา
  • AI จะสร้างคำแนะนำ Todo โดยวิเคราะห์จากชื่อ ลำดับความสำคัญ และวันกำหนดของงานที่ได้รับมอบหมาย
  • คุณสามารถเลือกว่าจะสร้าง Todo ใดบ้าง ปล่อยไว้ ปรับเปลี่ยน หรือลบออก
  • คลิก Create หลังจากเลือกแล้ว และ AI จะสร้าง Todo ทั้งหมดในคราวเดียว
  • ใช้ AI Credits (บาท): บาง Package มีอยู่ฟรี บาง Package ต้องซื้อเพิ่มเติม

💡 เคล็ดลับ: ใช้ Add Todo by AI เมื่อมีงานที่ได้รับมอบหมายจำนวนมากและต้องการสร้าง Todo กลุ่มใหญ่ แทนการสร้างทีละรายการด้วยตนเอง

ตัวอย่างผลลัพธ์จาก TOR Creation

ดาวน์โหลดหรือดูตัวอย่างไฟล์ที่สร้างโดย TOR Creation เพื่อทำความเข้าใจรูปแบบและคุณภาพของผลลัพธ์ก่อนใช้งานจริง

4.7 ผู้ช่วย AI

AI Assistant คือผู้ช่วยในระบบที่คุณสามารถถามได้ทุกเรื่องเกี่ยวกับฟีเจอร์ PMS-99 และขอคำแนะนำแบบทีละขั้นตอนตามบทบาทของคุณ นอกจากนี้ยังมีโหมด My AI Assistant สำหรับถาม-ตอบจากเอกสารความรู้ภายใน Tenant สำหรับ PM ที่มี AI Credits และ AI Storage

  • ถามได้ทั้งเรื่องการใช้งานเมนู เส้นทางการทำงาน และแนวทางแก้ปัญหาเบื้องต้น โดยระบบจะตอบให้สอดคล้องกับสิทธิ์ของบทบาท PM / LEAD / USER
  • สามารถขยาย/ย่อขนาดกล่อง AI Assistant ได้ด้วยการลากที่มุมขวาล่าง เพื่อให้เหมาะกับการอ่านคำตอบหรือใช้งานร่วมกับหน้าจออื่น
  • เมื่อคำถามเกี่ยวข้องกับฟีเจอร์ที่ยังไม่รองรับ ระบบสามารถแนะนำช่องทางส่ง Feedback เพื่อให้ทีมพัฒนานำไปปรับปรุงต่อได้ทันที

My AI Assistant — ถาม-ตอบจากข้อมูลภายใน Tenant

My AI Assistant คือโหมดพิเศษใน AI Assistant ที่ให้ PM อัปโหลดเอกสารความรู้ขององค์กรเข้าสู่คลังความรู้ภายใน Tenant แล้วให้ทีมสามารถถาม AI จากข้อมูลเหล่านั้นได้โดยตรง โดยไม่มีการเชื่อมต่อ Google Drive, OneDrive หรือ SharePoint

  • ต้องการ AI Storage: พื้นที่สำหรับเก็บเอกสารความรู้ภายใน Tenant — Standard รวม 50 MB, Organization รวม 250 MB (Free Trial ไม่รวม AI Storage) และสามารถซื้อเพิ่มได้
  • ต้องการ AI Credits: ใช้สำหรับ Knowledge Extraction และการถาม-ตอบใน My AI Assistant (Free Trial ไม่รวม AI Credits)
  • วิธีตั้งค่า: PM ไปที่ Dashboard > My AI Assistant → อัปโหลดเอกสาร → กด Run Knowledge Extraction → ทีมสามารถเปิดแท็บ "ผู้ช่วย AI ของฉัน" ในกล่อง AI Assistant เพื่อถามจากข้อมูลนั้นได้
  • My AI Assistant แตกต่างจาก PMS-99 Guide: ตอบจากเอกสารที่ทีม PM อัปโหลดเท่านั้น ไม่ได้ตอบจากความรู้ทั่วไป ทำให้ตอบได้ตรงกับข้อมูลขององค์กรคุณโดยเฉพาะ

ประโยชน์เพิ่มเติม: ลดเวลาค้นหาวิธีใช้ ช่วยให้ทีมเริ่มงานได้เร็วขึ้น ทำให้การเรียนรู้ฟีเจอร์ใหม่เป็นไปอย่างต่อเนื่อง และให้ทีมเข้าถึงข้อมูลภายในองค์กรได้ผ่าน AI ได้ทันที

ภาพประกอบ AI Assistant: หน้าต่างใช้งาน, ตัวอย่างคำถาม และคุณภาพคำตอบ

AI Assistant: Open State
AI Assistant: Example Q&A
My AI Assistant: Upload และ Run Knowledge Extraction
My AI Assistant: Example Q&A

4.8 ข้อเสนอแนะ

Feedback คือช่องทางที่เปิดให้คุณส่งความคิดเห็น ข้อเสนอแนะ และแนวคิดใหม่ เพื่อช่วยพัฒนา PMS-99 ให้ตอบโจทย์การทำงานจริงมากยิ่งขึ้น

  • แจ้งข้อเสนอแนะได้ทั้งด้านฟีเจอร์ใหม่ ปัญหาที่พบ ประสบการณ์ใช้งาน และข้อคิดเห็นทั่วไป โดยเลือกประเภทให้ตรงกับเนื้อหาเพื่อให้ทีมดำเนินการได้เร็ว
  • อธิบายบริบทการใช้งานและผลกระทบที่เกิดขึ้น เช่น ขั้นตอนที่ทำก่อนพบปัญหา หรือผลลัพธ์ที่คาดหวัง เพื่อช่วยให้ทีมวิเคราะห์และตอบกลับได้แม่นยำขึ้น
  • ขอบคุณสำหรับทุก Feedback — สิ่งนี้ช่วยให้เราปรับปรุงกระบวนการและส่งมอบคุณค่าที่ดียิ่งขึ้นให้กับลูกค้า

ประโยชน์เพิ่มเติม: ทีมสามารถจัดลำดับความสำคัญงานพัฒนาได้ชัดเจนขึ้น ลดรอบการสื่อสารที่ไม่จำเป็น และยกระดับคุณภาพการส่งมอบอย่างต่อเนื่อง

ภาพประกอบ Feedback: ฟอร์มส่งข้อเสนอแนะและการติดตามผล

Feedback: ส่งข้อเสนอแนะและติดตามผล

5. องค์กร

แดชบอร์ด Organization ช่วยให้ผู้บริหารเห็นภาพรวมทุก Tenant ในหน้าเดียว และสามารถเจาะลึกจากการ์ด KPI ไปยังรายงานรายละเอียดได้ทันที

  • Sales Revenue This Year: ดับเบิลคลิกเพื่อเปิดรายงานยอดขายรายเดือน เลือกปีได้ และดูรายการดีลที่ชนะ (WIN) แบบเจาะรายละเอียด
  • Budget and Remaining this year: แสดงงบตั้งต้นเทียบงบคงเหลือจริง พร้อมดูรายละเอียดระดับ Tenant และระดับ Project เพื่อวิเคราะห์การใช้จ่าย
  • Current Cashflow report: แสดงภาพรวมรายจ่ายของโครงการเทียบกับเงินที่เก็บได้ เพื่อประเมินสถานะกระแสเงินสดสุทธิ
  • Inventory Valuation: แสดงมูลค่าคลังและจำนวนรายการสินค้า ณ ปัจจุบัน เพื่อควบคุมต้นทุนและสินทรัพย์หมุนเวียน

ประโยชน์: ช่วยตัดสินใจได้เร็วขึ้นจากข้อมูลเดียวกันทั้งองค์กร ลดเวลารวบรวมรายงานจากหลายทีม และลดความเสี่ยงจากการมองตัวเลขคลาดเคลื่อน

ภาพประกอบ Organization Dashboard และรายงานเจาะลึกจากแต่ละการ์ด

Organization Dashboard: การ์ดภาพรวมระดับองค์กร
รายงาน Organization Sales Revenue
รายงาน Organization Budget and Remaining
รายงาน Organization Current Cashflow
รายงาน Organization Inventory Valuation

5.1 การรวมศูนย์ข้อมูล

Consolidate ช่วยรวมข้อมูลจากหลาย Tenant ไว้ในมุมมองเดียว โดยมี Organization view เป็นหน้าสรุประดับผู้บริหาร (top-view) เพื่อให้ตัดสินใจเชิงกลยุทธ์ได้เร็วและแม่นยำขึ้น

  • Opportunities: เห็นมูลค่า pipeline ที่ยัง active และสถานะของแต่ละรายการ แยกตาม Tenant ที่รับผิดชอบงาน
  • Optimization: เห็นโครงการที่อยู่ระหว่างดำเนินการในแต่ละช่วงงาน เพื่อประเมินความคืบหน้าและกำลังการส่งมอบ
  • Operations: เห็น Areas of Improvement ของแต่ละ Tenant เพื่อโฟกัสปัญหาที่สำคัญและติดตามการแก้ไข
  • Organization: มุมมองสรุประดับองค์กร (top-view) ที่รวม KPI สำคัญไว้หน้าเดียว ช่วยผู้บริหารมองภาพรวมและจุดที่ต้องลงมือได้ทันที

ประโยชน์: ลดเวลารวบรวมข้อมูลข้ามทีม มองเห็นความเสี่ยงและคอขวดได้เร็วขึ้น จัดลำดับการสนับสนุน Tenant ได้เป็นระบบ และช่วยให้การติดตามผลระดับผู้บริหารทำได้ต่อเนื่องมากขึ้น

ภาพประกอบ Consolidated Views ตามเมนู Opportunity / Optimization / Operations / Organization

Consolidate: Opportunities ภาพรวม Pipeline ข้าม Tenant
Consolidate: Optimization ภาพรวมโครงการที่กำลังดำเนินการ
Consolidate: Operations ภาพรวม Areas of Improvement
Consolidate: Organization มุมมองรวมระดับองค์กร

5.2 เชิญ Tenant เดิมหรือเพิ่ม Tenant ใหม่

Organization Owner สามารถขยายเครือข่ายได้ 2 วิธี: เชิญ Tenant เดิมเข้าร่วมองค์กร หรือสร้าง Tenant ใหม่เพื่อเริ่มใช้งานทันที

  • เชิญ Tenant เดิม: คลิก Invite Existing Tenant เพื่อสร้างรหัสเข้าร่วมองค์กร จากนั้นคัดลอกรหัสส่งให้ PM ของ Tenant เดิม
  • ฝั่ง PM ของ Tenant เดิม: ล็อกอินเข้า Tenant ของตนเอง กด Join Organization และกรอกรหัสเข้าร่วมเพื่อเชื่อมเข้าองค์กร
  • ผลกระทบแพ็กเกจเมื่อเข้าร่วม: หากเป็น Free Trial จะถูกย้ายขึ้นเป็น Organization package; หากเป็น Standard ระบบจะยกเลิก Standard เดิมและย้ายเป็น Organization package อัตโนมัติ
  • เพิ่ม Tenant ใหม่: คลิก Add Tenant ระบุชื่อ Tenant ระบบจะสร้างลิงก์ provision ให้คัดลอกส่งต่อ PM เพื่อตั้งค่า Tenant

ประโยชน์: ออนบอร์ด Tenant ใหม่ได้รวดเร็ว ควบคุมมาตรฐานการเข้าร่วมได้จากศูนย์กลาง ลดขั้นตอนประสานงาน และทำให้การรวมข้อมูลระดับองค์กรเป็นระบบมากขึ้น

ภาพประกอบ Invite Flow / Join Acceptance / Tenant Provision

เชิญ Tenant เดิม: สร้างโค้ดเข้าร่วมองค์กร
PM เลือก Join Organization
PM กรอกโค้ดเพื่อเข้าร่วมองค์กร
เพิ่ม Tenant ใหม่: ระบุชื่อ Tenant
สร้างลิงก์ Provision และส่งให้ PM

5.3 การเรียกเก็บเงิน

Organization Billing คือศูนย์กลางในการดูสถานะสมาชิก ตรวจสอบการชำระเงิน และบริหารความจุ Tenant ของทั้งองค์กร

  • เจ้าขององค์กรสามารถยกเลิกสมาชิกได้จากหน้า Billing โดยเมื่อยกเลิกแล้ว องค์กรและ Tenant ภายใต้องค์กรจะถูกจำกัดเป็นโหมดดูข้อมูล (view-only) และไม่สามารถแก้ไขข้อมูลได้
  • สามารถซื้อ Tenant Slots เพิ่ม เพื่อรองรับการขยายจำนวนทีม/บริษัทในเครือ โดยตรวจสอบจำนวนสล็อตที่ใช้เทียบความจุได้ในหน้าเดียว
  • สามารถซื้อ AI Credits สำหรับกิจกรรม AI ใน PMS-99 เพื่อให้การใช้งานฟีเจอร์ AI ต่อเนื่องตามแผนงานขององค์กร
  • ตรวจสอบประวัติการชำระเงินและสถานะใบแจ้งหนี้ได้อย่างโปร่งใส เพื่อใช้ในการติดตามงบประมาณและการตรวจสอบภายใน

ประโยชน์: ลดความเสี่ยงด้านสิทธิ์การใช้งานเมื่อชำระเงินผิดพลาด วางแผนการขยาย Tenant ได้แม่นยำขึ้น และควบคุมต้นทุนทั้งค่าสมาชิกและ AI ได้เป็นระบบ

ภาพประกอบ Organization Billing, Payment History และการซื้อสล็อตเพิ่ม

Organization Billing: ภาพรวมแพ็กเกจและสถานะการเรียกเก็บเงิน
Purchase Additional Tenant Slots
Dashboard: ปุ่ม Purchase More Slots

5.4 Enterprise SSO และความปลอดภัย

Organization Package รองรับการล็อกอินแบบ Enterprise SSO ด้วย Google Workspace และ Microsoft Entra ID เพื่อยกระดับ Governance และ Security ตั้งแต่วันแรกของการออนบอร์ด

  • Google onboarding: ผู้ดูแล Google Workspace อนุมัติ PMS-99 OAuth Client ID ในการตั้งค่าแอปขององค์กร (Trusted/App access control) และกำหนดโดเมนหรือกลุ่มผู้ใช้ที่อนุญาตให้เข้าใช้งาน
  • Microsoft onboarding: ผู้ดูแล Entra ID (เช่น Global Admin) อนุมัติ PMS-99 Application (Client) ID และกด Admin Consent รวมถึงตั้งค่านโยบาย/การกำหนดผู้ใช้ตามที่องค์กรต้องการ
  • Domain mapping: แนะนำให้กำหนดการแมปอีเมลโดเมนบริษัทกับ Organization workspace เพื่อลดความเสี่ยงจากการใช้บัญชีส่วนตัวหรืออีเมลนอกนโยบาย
  • Owner policy control: Organization Owner สามารถกำหนดให้ล็อกอินได้เฉพาะ Google หรือเฉพาะ Microsoft เพื่อให้สอดคล้องกับนโยบาย IAM ขององค์กร
  • OIDC-first access: เมื่อใช้ SSO ผู้ใช้ไม่จำเป็นต้องจำรหัสผ่าน PMS-99 เพิ่มเติม ช่วยลดภาระ password lifecycle และลดความเสี่ยงจากรหัสผ่านรั่วไหล
  • Offboarding: เมื่อปิดบัญชีที่ต้นทาง (Google/Entra) ผู้ใช้จะไม่สามารถเข้าระบบต่อได้ ช่วยให้การถอนสิทธิ์พนักงานออกมีผลเร็วและตรวจสอบได้

สำหรับทีมที่ยังไม่พร้อมใช้ SSO ระบบยังรองรับการล็อกอินด้วยรหัสผ่าน โดยบังคับรหัสผ่านที่เข้มแข็ง (ตัวพิมพ์ใหญ่/เล็ก + ตัวเลข + อักขระพิเศษ) เพื่อคงมาตรฐานความปลอดภัยพื้นฐาน

5.5 โปรแกรม 90 วัน Risk-Free Pilot

โปรแกรม 90 วัน Risk-Free Pilot ออกแบบมาสำหรับทีมที่ต้องการทดลองใช้งาน PMS-99 กับงานจริงก่อนตัดสินใจขยายการใช้งานเต็มรูปแบบ โดยช่วยลดแรงเสียดทานในการอนุมัติภายในและทำให้ประเมินความเหมาะสมได้ชัดเจนขึ้น

  • ทดลองใช้งานกับกระบวนการจริงของทีม ไม่ใช่เพียงดูหน้าจอเดโม
  • ใช้ช่วงเวลาเพียงพอสำหรับออนบอร์ด วัดการยอมรับ และดูผลกระทบต่อการทำงานประจำวัน
  • ปิดท้ายด้วยการตัดสินใจที่ชัดเจนว่าจะใช้งานต่อ ขยายทีม หรือหยุดทดลอง

เหมาะกับใคร

เหมาะกับทีมที่ต้องการความมั่นใจก่อนเปิดใช้งานจริงในวงกว้าง หรือต้องการใช้ผลจากการทดลองเพื่อสนับสนุนการอนุมัติภายในองค์กร

6. โปรแกรม Affiliate Agent

โครงการ Affiliate Agent Program มุ่งหวังให้ตัวแทนเรียนรู้ PMS-99 อย่างเป็นระบบ แล้วแนะนำ pms-99.com ให้เพื่อนหรือญาติที่ทำบทบาท Project Manager หรือบทบาทเทียบเท่า เพื่อช่วยให้พวกเขาส่งมอบโครงการได้สำเร็จตามมาตรฐานวิชาชีพ ในราคาที่เข้าถึงได้

เมื่อผู้ที่ถูกแนะนำชำระเงินสำเร็จสำหรับแพ็กเกจ Standard หรือ Organization ระบบจะคำนวณเครดิตตอบแทนให้ Agent และ Agent สามารถยื่นคำขอเบิกเงินโอนเข้าบัญชีได้จากหน้าแดชบอร์ด

นโยบายรอบจ่าย: คำขอเบิกที่ส่งเข้ามาจะถูกรวมตรวจในวันที่ 20 ของทุกเดือน คำขอที่ได้รับอนุมัติจะถูกนัดจ่ายในวันที่ 1 ของเดือนถัดไป โดยยอดโอนสุทธิจะถูกหักภาษี ณ ที่จ่าย 3% และค่าธรรมเนียมโอน 10 บาทต่อรายการ

กระบวนการตั้งแต่เริ่มต้นจนจบ (Start to End Process)

  1. Agent สมัครสมาชิกและล็อกอินเข้าสู่ Agent Dashboard
  2. Agent คัดลอก Referral Link แล้วส่งให้ผู้มุ่งหวัง (เพื่อนหรือญาติ)
  3. ผู้มุ่งหวังกดลิงก์เพื่อเรียนรู้เกี่ยวกับ pms-99.com
  4. ในช่วงนี้ Agent ควรช่วยตอบคำถามและแนะนำการใช้งาน รวมถึงช่วยแนะนำขั้นตอนสมัครหากทำได้
  5. ผู้มุ่งหวังตัดสินใจสมัครแพ็กเกจ Standard หรือ Organization และชำระเงินสำเร็จ
  6. Agent เห็นเครดิตที่รับรู้แล้วในระบบ จากนั้นส่งคำขอเบิกพร้อมกรอกข้อมูลที่จำเป็นให้ครบถ้วน
  7. System Admin ตรวจคำขอเบิกและตรวจสอบสถานะการชำระเงินของผู้มุ่งหวัง โดยรอบตรวจหลักคือก่อน/ภายในวันที่ 20 ของแต่ละเดือน
  8. System Admin ส่งต่อให้ฝ่ายบัญชีดำเนินการจ่ายในวันที่ 1 ของเดือนถัดไป (ยอดจ่ายสุทธิหักภาษี ณ ที่จ่าย 3% และค่าธรรมเนียมโอน 10 บาทต่อรายการ)